WindowsノートパソコンでOpenClawしたい(3)Windows11+LM Studio(Qwen3:8B)+WSL2+OpenClaw+Telegram botで、スマホのTelegramから指示
ChatGPTとGeminiに相談しつつ、失敗を重ねた上で、とりあえず、以下の方針で、やっていくことに。

clawなるものが存在することを知り、まずは、ローカルでpicoclaw環境を構築することにしました。
いつのまにか、最初の目標は、
領収書のPDFファイルをTelegramのOpenClawチャットボットにアップロードしたら、freee会計に領収書のアップロードと、その仕訳を入力してくれる
ということに。。。
開発環境
Panasonic CF-FC2025
Intel Core Ultra 7 255H
RAM 64GB
Windows 11 Pro
やりたいこと
Telegram App
↓
Telegram Bot API
↓
WSL2 (Ubuntu)
├─ telegram-bot (Python)
├─ OpenClaw
└─ freee-agent
↓
LM Studio (Windows / :1234)
LM Studio+ Qwen3-8B構築(Windows)

https://lmstudio.ai からLM Studioをダウンロードしてインストール






ダウンロードにものすごく時間がかかりそう。。。6.2GB,,,


試してみたが、VL版(画像も入力できる)のせいか、こんにちは だけで、3秒くらいかかった。でも、8秒よりは早くなったかな、、、

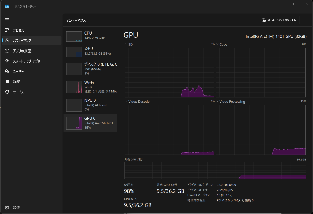
タスクマネージャーを開きながら、以下のように入力

ちゃんと、GPUをつかってくれているようです。

とりあえず、WindowsのIntel Core Ultra 7 255HのGPUを、LM StudioのQwen3-8Bで使用することができたようです。
LM Studio Runtime設定


ここが謎。ChatGPTの言うとおりに。


LM Studioのローカルサーバーを開く

Status: Stoppedの右横をクリックして、Status: Runningにする。
Serfer Settings をクリック


WSL2のUbuntuのインストール
Windowsのターミナル画面で(私の場合はAntigravityのターミナル画面で、)以下。
wsl --install -d Ubuntu


パスワードを設定します。

Windowsキー → 「ubuntu」と入力 で、以下の画面を出してもよいし、

Antigravityのターミナル画面で、
wsl
でも、以下のようになる



なんとか、WSL2のUbuntuから、WindowsのLM StudioのQuen3-8bに接続できたらしい。。。

Ubuntu(WSL2)にOpenClawをインストール

途中、ChatGPTが間違っていて、正しくは、以下であった。
git clone https://github.com/openclaw/openclaw.git

スマホにTelegramアプリをインストールして、Botを作成する
スマホにTelegramアプリをインストールして、下の通りにやりました。
freee_agent_bot は既に使用されていて使えなかったので、別の名前にしました。

WSL2でtelegram bot を動かす

いろいろやって、なんとか、スマホのTelegramアプリから、botを介して、WindowsパソコンのWSL2内のOpenClawに2+2の計算をしてもらうことができた!?ひとまず安心。

とりあえず、いったんここまで。
ChatGPTのチャットが長くなって反応がにぶくなってきたので、以下のようなプロンプトで、次の新しいチャットへ移行できるようにして、移行する
「次の新しいチャットで続きをしたいです。順調に続きを開始するためのプロンプトをお願いします」




ディスカッション
コメント一覧
まだ、コメントがありません